طراحی و پیادهسازی داشبوردهای مدیریتی

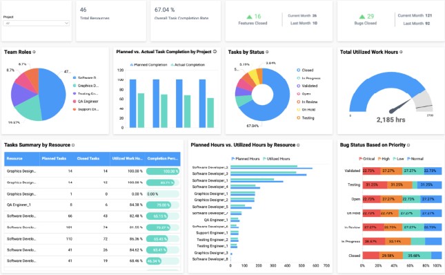
بدون شک هر سازمان، مخزن بزرگی از دادههای مختلف در حوزههای ستادی و عملیاتی ماموریت شرکت است. نکته مهم، نحوه استفاده و بهرهگیری از این دادههای خام و یا در برخی موارد اطلاعات ایجاد شده است به نحوی که مدیران در سطوح مختلف از طریق آن تصمیمگیری انجام داده و خط مشی و مسیر سازمانی را رصد و مدیریت کنند.





